Anaplan Rough Cut Capacity Planning アプリケーション

Anaplan Rough Cut Capacity Planning で価値実現までの時間を短縮

リソース キャパシティと需要要件のバランスをとる、すぐに使える専用のアプリケーションで、サプライチェーン全体を連携します。

すぐに使用できるラフカット キャパシティ プランニングのための統合アプローチ

Anaplan のアプリケーションは、すぐに導入できる構成、シームレスな統合、ベスト プラクティスにより、価値実現までの時間を短縮します。Rough Cut Capacity Planning アプリケーションは、重要なリソース キャパシティと需要要件のバランスをとることで、効果的な供給プランニングを可能にします。

MPS (基準日程生産プランニング) を作成し、リソースを平準化し、ボトルネックを効率的に解決します。過去の変更を把握して、明確な可視性とコラボレーションを確保し、既知の問題や不測の事態への対策を立案します。

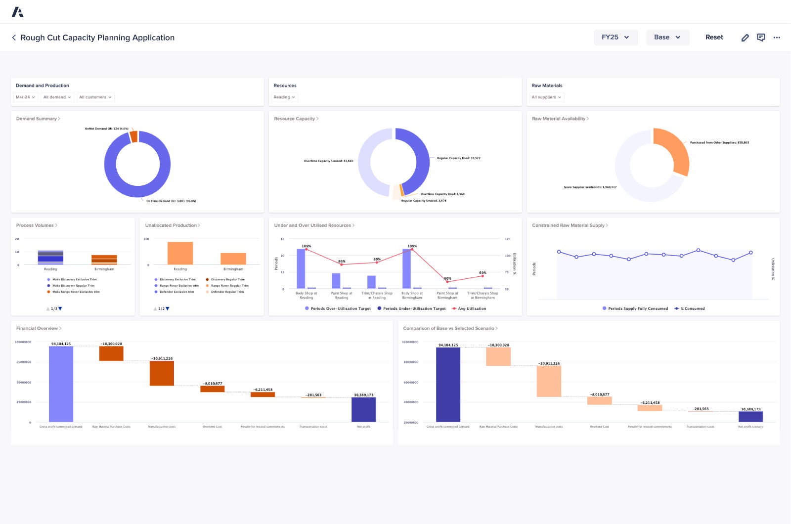
Rough Cut Capacity Planning Dashboard

主要なメリット

アプリケーションの概要

利用可能なキャパシティと必要なキャパシティのバランスをとり、MPS (基準日程生産プランニング) を作成して、重要なリソースの過剰な割り当てを防ぎつつ、需要に対応できるだけの十分な量を効率的に割り当てられるようにします。

早期に生産能力の制約を特定し、必要に応じて生産をプッシュ又はプルすることで、リソースを平準化し、ボトルネックを取り除いて、円滑なオペレーションを維持します。

注釈付きで過去の変更を記録できるので、プランニングの意思決定に関する明確なインサイトが得られ、チーム間のコラボレーションも改善されます。

供給コミットメントを果たせるように、重要なリソースの可用性に従って生産スケジュールを調整することで、確信をもって供給を計画し、確約します。

リアルタイムのデータを使用して計画を動的に調整します。それにより、生産需要の変化に応じてキャパシティを調整する際に、より迅速で賢明に意思決定を行うことができます。

すぐに使えるワークフローとツールでラフカット キャパシティ プランニングを標準化し、手作業を削減すると同時に、精度と一貫性を高めます。

サプライチェーン リーダーが信頼するプラットフォームを実際にご覧ください。
Be the next.

世界中のサプライチェーン チームが Anaplan で価値実現を加速しています。ぜひご検討ください。

A phone illustrating various graphs on the device's screen.