Statistical Forecasting アプリケーション

Anaplan Statistical Forecasting で
価値実現までの時間を短縮

AI と機械学習を活用してデータ主導の統計フォーキャストを提供する専用のアプリケーションで、サプライチェーン全体を連携します。

AI と ML を活用した統計フォーキャストを提供する、すぐに使えるアプリケーション

Anaplan のアプリケーションは、すぐに導入できる設定、シームレスな統合、ベスト プラクティスにより、速やかに価値を実現します。Statistical Forecasting アプリケーションは、AI、機械学習、実績のあるアルゴリズムを活用して、内部および外部のデータを統合し、正確で透明性の高いフォーキャストを行います。

異常検知、製品セグメンテーション、自動推奨エンジンなどの機能を利用して、エンドユーザーに合わせてフォーキャストをカスタマイズできます。

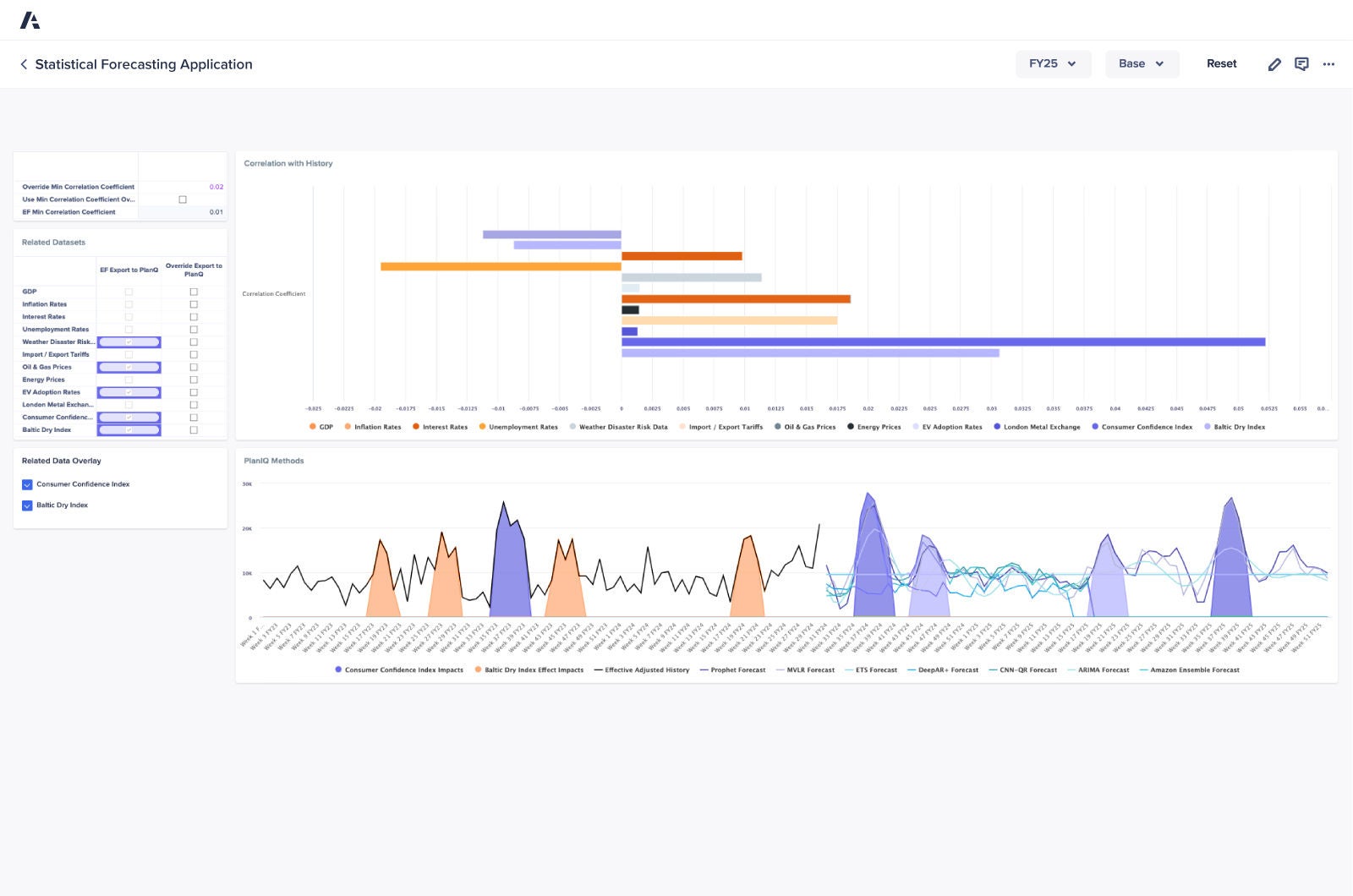
Statistical Forecasting アプリケーションのダッシュボードの画像

主要なメリット

アプリケーションの概要

AI/ML アルゴリズムと分析を活用して正確なフォーキャストを行い、より効果的な計画と業務の効率化を促進します。

過去のトレンド、季節性、社内および社外のデータセットから貴重なインサイトを得て、効果的なシナリオ分析をサポートします。

フォーキャスト タスクの自動化、サイクル タイムの短縮、効率性の向上により、インパクトの大きな業務に集中する時間を確保できます。

重要な傾向と差異を特定し、組織全体で有意義な議論とインパクトのある意思決定を促進します。

新しいデータが入手できた場合や市場のダイナミクスが変化した場合などに、予測を迅速に更新します。

複雑な計算やフォーキャスト タスクを信頼できる自動化に任せることで、チームは戦略に集中できます。

サプライチェーン リーダーが信頼するプラットフォームを実際にご覧ください。
Be the next.

世界中のサプライチェーン チームが Anaplan で価値実現を加速しています。ぜひご検討ください。

A smartphone with a graph displayed on its screen, illustrating data trends and analysis in a modern digital format.