Application de planification prévisionnelle de capacité (RCCP)

Accélérer la création de valeur avec la planification de capacité (RCCP) d’Anaplan

Connectez l'ensemble de votre supply chain grâce à une application prête à l'emploi, spécialement conçue pour équilibrer les capacités en ressources par rapport aux exigences de la demande.

Une approche intégrée et prête à l'emploi de la planification des capacités à long terme

Les applications Anaplan accélèrent la création de valeur grâce à des configurations prêtes à être déployées, des intégrations fluides et de bonnes pratiques. L'application de planification des capacités à long terme permet de planifier efficacement l'approvisionnement en équilibrant les capacités en ressources essentielles par rapport aux exigences de la demande.

Créez des calendriers de production principaux, ajustez l'approvisionnement en ressources et remédiez aux goulets d'étranglement de manière efficace. Capturez les changements historiques, en garantissant une visibilité et une collaboration claires, et planifiez les événements connus et inattendus.

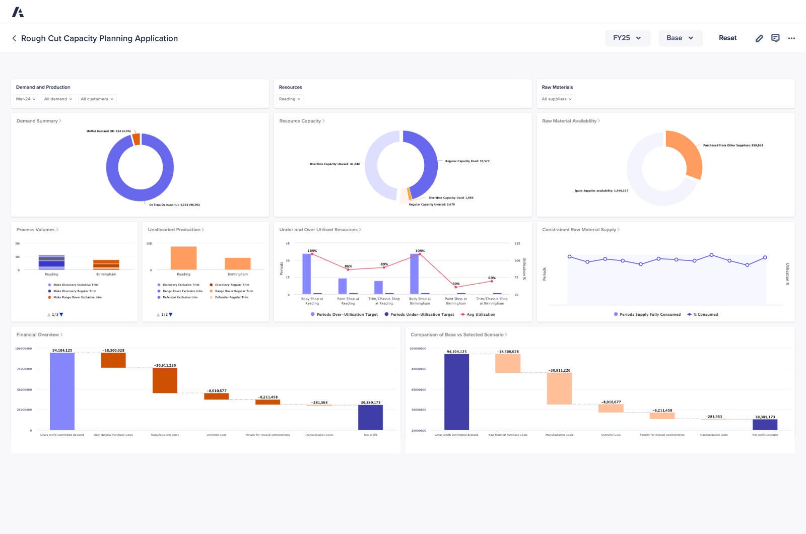
Rough Cut Capacity Planning Dashboard

Avantages clés

Présentation de l’application

Équilibrez vos capacités disponibles et nécessaires pour créer des calendriers de production principaux, en veillant à ce que les ressources essentielles soient allouées efficacement, afin de répondre à la demande sans risque de surcharge.

Identifiez les contraintes de capacité à un stade précoce et lancez ou freinez la production selon les besoins afin d'équilibrer les ressources et de supprimer les goulots d'étranglement, tout en préservant le bon déroulement de vos opérations.

Capturez les changements historiques à l'aide d'annotations, en fournissant des informations claires sur les décisions de planification et en améliorant la collaboration au sein de vos équipes.

Planifiez et certifiez l'approvisionnement en toute confiance en calant les calendriers de production sur la disponibilité des ressources critiques, afin d'honorer vos engagements.

Utilisez des données en temps réel pour ajuster vos plans de manière dynamique. De cette façon, vous pouvez prendre des décisions plus rapides et plus intelligentes lorsque vous devez équilibrer les capacités en fonction de l'évolution des demandes de production.

Standardisez la planification des capacités à long terme grâce à des workflows et des outils prêts à l'emploi. Ainsi, vous réduisez les interventions manuelles tout en gagnant en précision et en cohérence.

La plateforme de confiance des leaders supply chain.
Rejoignez-les.

Des équipes supply chain du monde entier font confiance à Anaplan pour accélérer la création de valeur. Pourquoi pas vous ?

A phone illustrating various graphs on the device's screen.