Marketing finance

Intelligent solutions for marketing finance

Stop debating spreadsheets and start making agile marketing investment decisions that drive predictable, profitable growth.

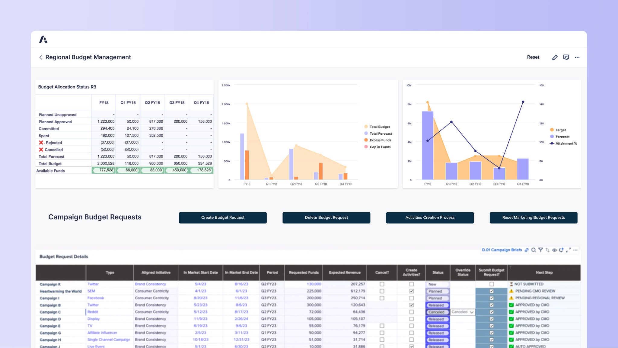
Dashboard titled Regional Budget Management. Top left shows Budget Allocation Status R3 table with values for FY18 and quarters Q1–Q4, listing Planned Unapproved, Planned Approved (1,223,000), Committed (294,400–270,300), Spent (480,000+), Rejected, Cancelled, Total Forecast (1,223,000–156,000), Total Budget (2,002,528–334,528), and Available Funds (777,528–178,528). Middle chart compares Total Budget, Total Forecast, Excess Funds, and Gap in Funds for FY18 and Q1–Q4 FY18. Right chart shows bar graph for Target vs Forecast with a line for Attainment %. Below, Campaign Budget Requests includes buttons: Create Budget Request, Delete Budget Request, Activities Creation Process, Reset Marketing Budget Requests. Bottom table Budget Request Details lists campaigns (Twitter, SEM, Facebook, YouTube, Reddit, Display, TV, Affiliate Influencer, etc.), aligned initiatives (Brand Consistency, Consumer Centricity), dates, requested funds (50,000–250,000+), expected revenue, and statuses (New, Planned, Released, Approved by CMO, Canceled, Auto Approved, Rejected by Regional Manager).

2025 ISG Research Revenue Performance Management Buyers Guide

Learn why Anaplan is again named a leader in RPM, ICM, and SPM and how - with Anaplan's comprehensive platform and AI-driven insights - you can align your GTM teams, optimize your strategy, and drive growth.

ISG Revenue Performance Management Buyers Guide 2025 showing Anaplan in the highest point of the Exemplary quadrant

Top marketing finance leaders
plan with Anaplan


Discover the platform marketing leaders trust.
Be the next.

Marketing teams around the world rely on Anaplan to connect spend to performance. Shouldn’t you? 

A tablet displaying the Anaplan Bottom-Up Revenue Forecasting interface. The screen shows scenario selection, forecast types, and a combined bar and line chart for monthly sales growth.