Production planning

Optimize production. Stay ahead of change.

AI-driven scenario modeling and analysis solutions for production, materials, and capacity planning.

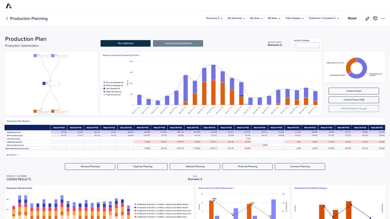
Production Planning dashboard. Displays demand forecasts, production optimization flow, and performance metrics across weekly periods, with visual charts and data tables for facility output and resource utilization.

IDC MarketScape: Worldwide Supply Chain Planning Overall 2024 Vendor Assessment

Anaplan has been recognized as a Leader, highlighting our deep integration across key functional areas and our strategic emphasis on out-of-the-box functionality with embedded best practices.

IDC MarketScape excerpt for “Worldwide Supply Chain Planning Overall 2024 Vendor Assessment.” The page highlights Anaplan as a leader and shows a quadrant-style figure with various vendor positions.

Discover the platform supply chain leaders trust. Be the next.

Find out how you can increase the impact production planning decisions have on the business.

A tablet displaying the Anaplan Bottom-Up Revenue Forecasting interface. The screen shows scenario selection, forecast types, and a combined bar and line chart for monthly sales growth.