Application de prévision statistique

Accélérer la création de valeur grâce aux capacités de prévision statistique d’Anaplan

Connectez l’ensemble de votre supply chain grâce à une application dédiée, alimentée par l’IA et le machine learning, qui offre des capacités de prévision statistique basées sur vos données.

Une approche prête à l’emploi de la prévision statistique, propulsée par l’IA et le machine learning.

Les applications Anaplan accélèrent la création de valeur grâce à des configurations prêtes à être déployées, des intégrations fluides et de bonnes pratiques. L'application de prévision statistique exploite l'IA, le machine learning et des algorithmes éprouvés pour intégrer les données internes et externes et ainsi fournir des prévisions précises et transparentes.

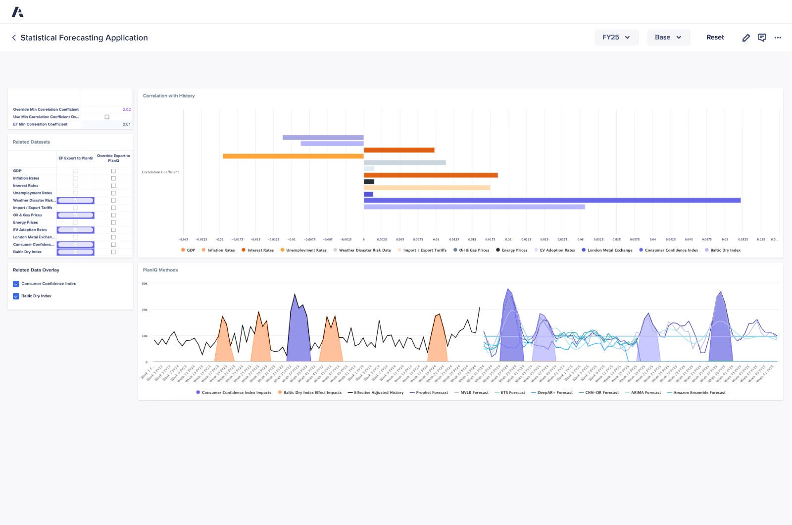
Des fonctionnalités telles que la détection des anomalies, la segmentation des produits et un moteur de recommandation automatisé permettent d'adapter les prévisions pour les utilisateurs finaux.

Image de l'application de forecasting statistique

Avantages clés

Présentation de l’application

Exploiter les algorithmes et les analyses de l'IA et du ML pour produire des prévisions précises, et ainsi obtenir une planification plus efficace et une efficacité opérationnelle accrue.

Collectez des informations précieuses à partir des tendances historiques, de la saisonnalité et des ensembles de données internes et externes pour analyser efficacement les scénarios.

Automatisez les tâches de prévisions pour réduire les temps de cycle, gagner en efficacité et libérer du temps pour vous concentrer sur les activités à fort impact.

Identifiez les tendances et les écarts critiques afin de mener des discussions pertinentes et de prendre des décisions concrètes au sein de votre entreprise.

Actualisez rapidement vos prévisions lorsque de nouvelles données sont disponibles ou que la dynamique du marché évolue.

Déléguez les calculs complexes et les tâches de prévisions à des systèmes automatisés fiables, ce qui permet à votre équipe de se concentrer sur la stratégie.

La plateforme de confiance des leaders supply chain.
Rejoignez-les.

Des équipes supply chain du monde entier font confiance à Anaplan pour accélérer la création de valeur. Pourquoi pas vous ?

A smartphone with a graph displayed on its screen, illustrating data trends and analysis in a modern digital format.