Applikation für Finanzkonsolidierung

Kürzere Time-to-Value mit Anaplan Financial Consolidation

Vernetzen Sie Ihre Finanzbereiche mit einer speziell entwickelten Anwendung, um Abschlüsse schneller durchzuführen und gleichzeitig Compliance und Skalierbarkeit sicherzustellen.

Ein optimierter, direkt einsatzbereiter Ansatz für die Finanzkonsolidierung.

Mit vorgefertigten Konfigurationen, Integrationen und der schnellen Bereitstellung von Best Practices verkürzen die Anwendungen von Anaplan die Time-to-Value. Anaplan Financial Consolidation vereinfacht komplexe Rechnungslegungsprozesse durch eine intelligente Lösung, die vollständig von Ihrem Finanzteam gesteuert und verwaltet wird – nicht von der IT.

Sie lässt sich vollständig in die Microsoft Office-Umgebung integrieren. Dank intuitiver Benutzeroberfläche, Workflow-Erstellung per Drag-and-Drop und integrierter Collaboration-Tools können Teams ihre Effizienz mühelos steigern.

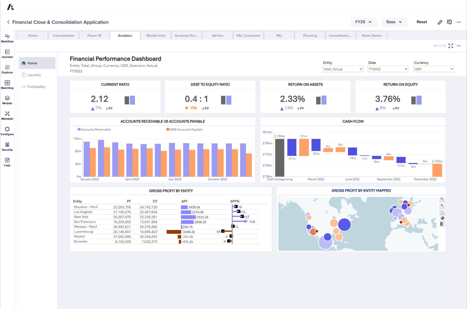
Financial Close and Consolidation Dashboard

Die wichtigsten Vorteile

Anwendungsübersicht

Schaffen Sie durch die Integration von ERPs, Hauptbüchern und betrieblichen Systemen eine vernetzte Finanzdatenlandschaft mit einer zentralen, verlässlichen Informationsquelle für alle Unternehmen und Regionen.

Verwalten Sie Ihre Fusionen und Übernahmen (M&A), Beteiligungen, Intercompany-Eliminierungen, Multiwährungstransaktionen und anderen Finanzprozesse mühelos und präzise.

Ermöglichen Sie Ihrem Team, den gesamten Konsolidierungsprozess eigenständig mit einer von der Finanzabteilung gesteuerten Lösung durchzuführen – ganz ohne IT-Unterstützung oder teure externe Berater.

Gewährleisten Sie die Compliance mit Rechnungslegungsstandards wie US GAAP, IFRS und ASPE durch belastbare Prüfpfade und eine aussagekräftige Berichterstattung, die Ihnen auch bei komplexen lokalen Vorschriften Sicherheit geben.

Dank umfassender vordefinierter Logiken, Berechnungen, Berichte und sofort einsatzbereiter Funktionen sind Sie bereits in wenigen Wochen produktiv. Kein monatelanges Warten und keine Disruption Ihrer Finanzplanungszyklen.

Entdecken Sie die Plattform, der erfahrene Finanzführungskräfte vertrauen.
Worauf warten Sie?

Finanzteams auf der ganzen Welt verlassen sich auf Anaplan, um die Wertschöpfung zu beschleunigen. Wie steht es mit Ihnen?

A laptop screen showcasing a dashboard filled with various graphs and data visualizations.