Applikation für Kapazitätsgrobplanung

Kürzere Time-to-Value mit Anaplan Rough Cut Capacity Planning

Vernetzen Sie Ihre gesamte Supply Chain mit einer sofort einsatzbereiten, speziell entwickelten Applikation, um Ressourcenkapazitäten und Nachfrageanforderungen miteinander in Einklang zu bringen.

Ein integrierter, innovativer Ansatz für die Kapazitätsgrobplanung

Mit sofort einsatzbereiten Konfigurationen, nahtlosen Integrationen und Best Practices verkürzen die Anwendungen von Anaplan die Time-to-Value. Die Anwendung für Kapazitätsgrobplanung ermöglicht eine effektive Angebotsplanung, indem sie kritische Ressourcenkapazitäten mit den Nachfrageanforderungen in Einklang bringt.

Erstellen Sie Master-Produktionspläne, lasten Sie  Ressourcen gleichmäßig aus und beheben Sie effizient Engpässe. Erfassen Sie Veränderungshistorien, stellen Sie Transparenz und Zusammenarbeit sicher und planen Sie für erwartete wie auch für unerwartete Ereignisse.

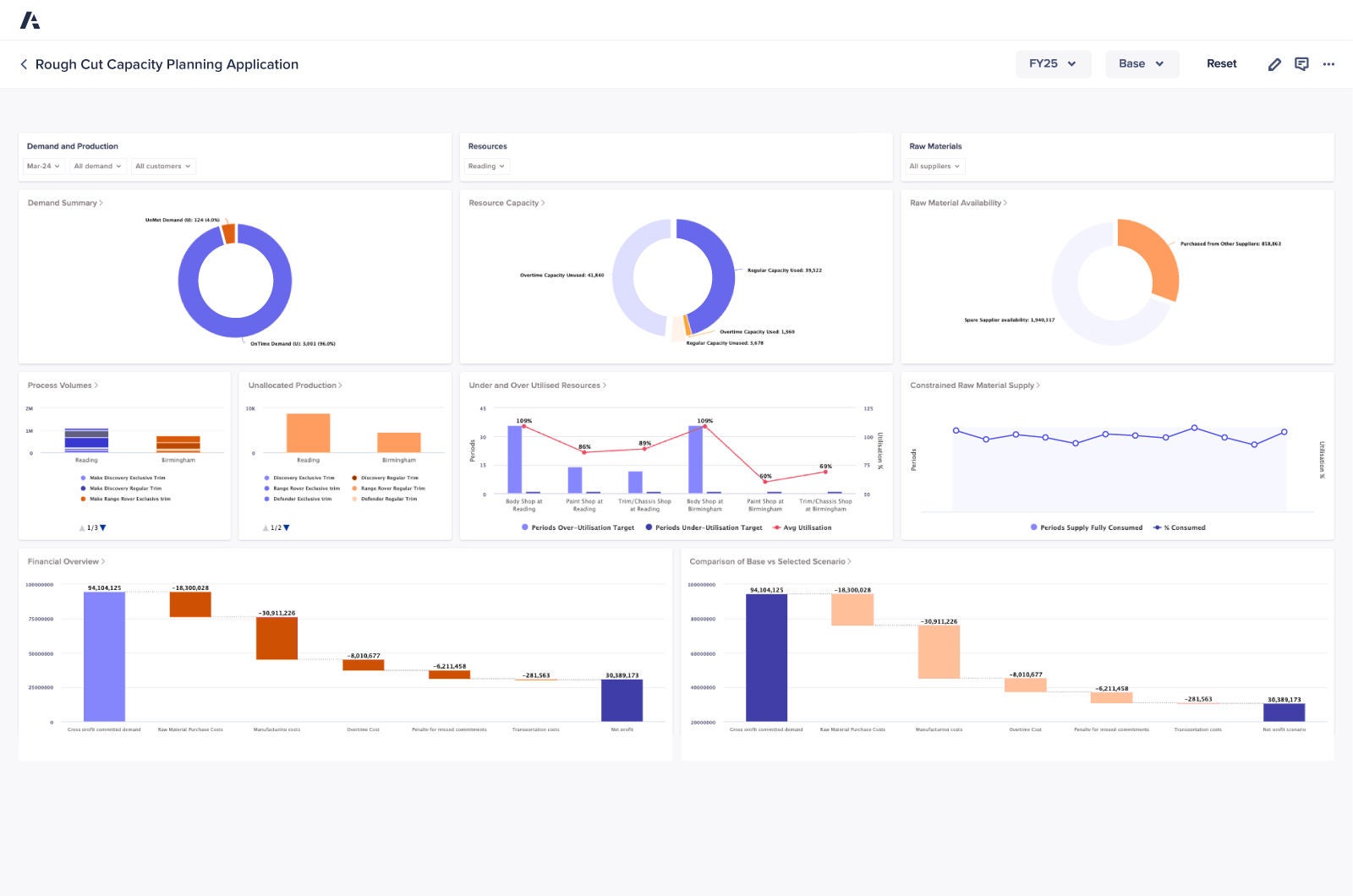
Rough Cut Capacity Planning Dashboard

Die wichtigsten Vorteile

Anwendungsübersicht

Bringen Sie verfügbare und benötigte Kapazität ins Gleichgewicht, um Master-Produktionspläne zu erstellen. Auf diese Weise gewährleisten Sie, dass kritische Ressourcen effizient zugewiesen werden, um die Nachfrage zu erfüllen, ohne eine Überlastung zu riskieren.

Erkennen Sie frühzeitig Kapazitätsengpässe und steuern Sie die Produktion flexibel, um die Ressourcen gleichmäßig auszulasten und Engpässe zu beseitigen. Gleichzeitig können Sie darauf vertrauen, dass Ihre Betriebsabläufe stabil bleiben.

Versehen Sie die Änderungshistorie mit Anmerkungen, um Planungsentscheidungen transparent nachvollziehbar zu machen und die Zusammenarbeit zwischen Ihren Teams zu verbessern.

Treffen Sie fundierte Lieferzusagen, indem Sie sich auf Produktionspläne stützen, die sich an der Verfügbarkeit kritischer Ressourcen orientieren.

Nutzen Sie Echtzeitdaten, um Ihre Pläne dynamisch anzupassen. So können Sie schneller fundierte Entscheidungen treffen, wenn es darum geht, die Kapazität mit wechselnden Produktionsanforderungen in Einklang zu bringen.

Standardisieren Sie Ihre Kapazitätsgrobplanung mit sofort einsatzbereiten Workflows und Tools, die den manuellen Aufwand reduzieren und gleichzeitig Genauigkeit und Konsistenz verbessern.

Entdecken Sie die Plattform, der führende Supply-Chain-Experten vertrauen. Worauf warten Sie?

Supply-Chain-Teams auf der ganzen Welt verlassen sich auf Anaplan, um die Wertschöpfung zu beschleunigen. Wie steht es mit Ihnen?

A phone illustrating various graphs on the device's screen.