From headcount to high impact - explore how C-suite can turn workforce planning into an enterprise-wide growth strategy.
Capacity planning and optimization
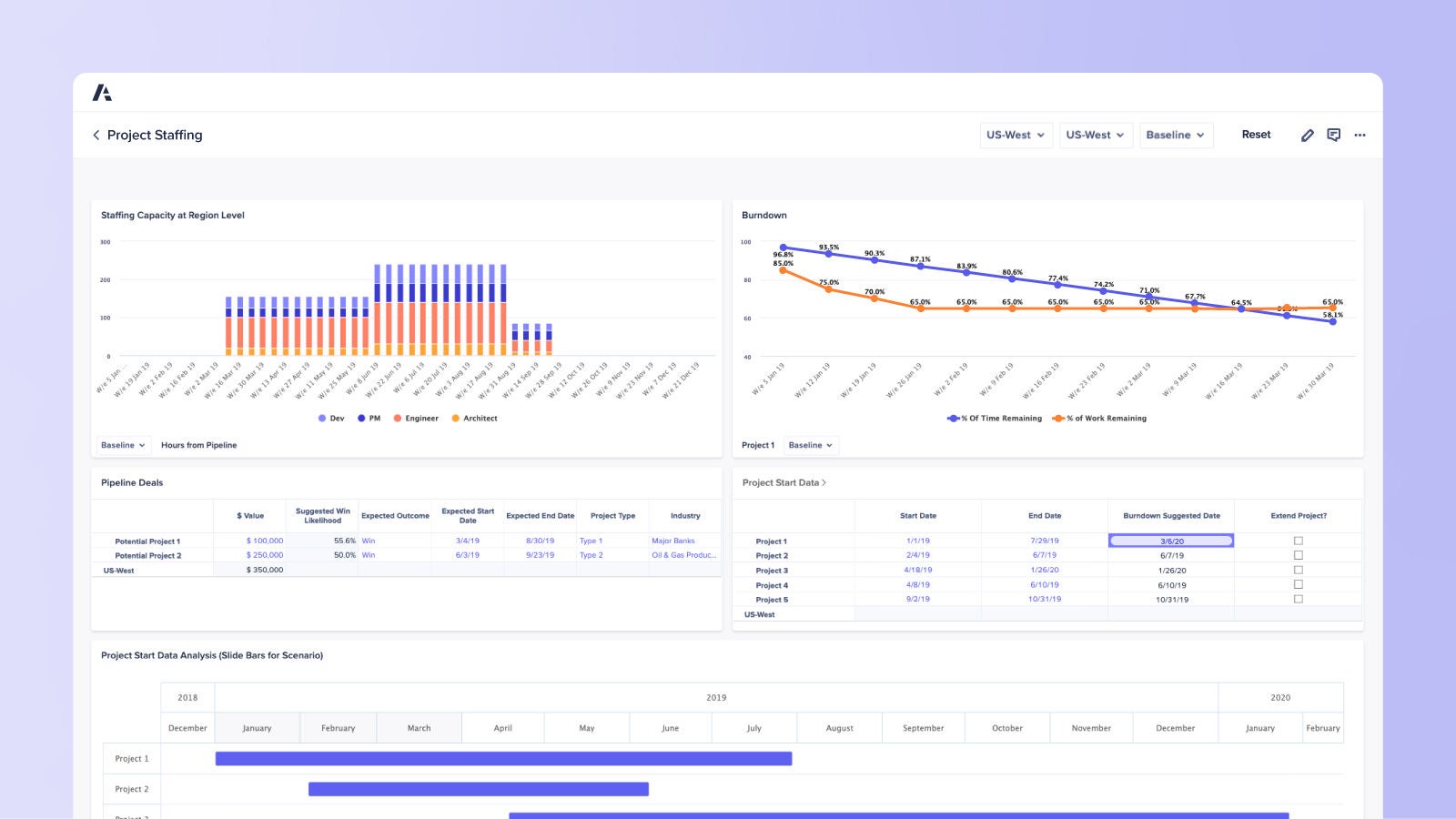
Enhance workforce capacity. Minimize staffing costs.
Scenario planning and analysis solutions to make the right workforce capacity decisions, right now.
Transform workforce capacity planning with a best-in-class solution to drive performance and profit
Optimize your staffing to reduce costs and meet anticipated levels of business demand
Enable operations and workforce management leaders to maintain appropriate staffing levels to deliver a consistent, high-quality customer experience across front- and back-office operations and services.
Top customer experience, operations, and workforce leaders plan with Anaplan
Discover the platform customer experience, operations, and workforce leaders trust. Be the next.
Organizations around the world rely on Anaplan to build a modern, connected enterprise. Shouldn’t you?