Applikation für Statistical Forecasting

Kürzere Time-to-Value
mit Anaplan Statistical Forecasting

Vernetzen Sie Ihre gesamte Supply Chain mit einer speziell entwickelten, auf KI und maschinellem Lernen basierenden Applikation, um datengestützte statistische Prognosen zu liefern.

Ein innovativer Ansatz für statistische Prognose mit KI und ML

Mit sofort einsatzbereiten Setups, nahtlosen Integrationen und Best Practices verkürzen die Anwendungen von Anaplan die Time-to-Value. Die Anwendung für statistische Prognose nutzt KI, maschinelles Lernen und bewährte Algorithmen, um interne und externe Daten zu integrieren und präzise, transparente Prognosen bereitzustellen.

Mit Funktionen wie Anomalieerkennung und Produktsegmentierung und einer automatisierten Empfehlungs-Engine lassen sich die Prognosen gezielt für die Endanwender anpassen.

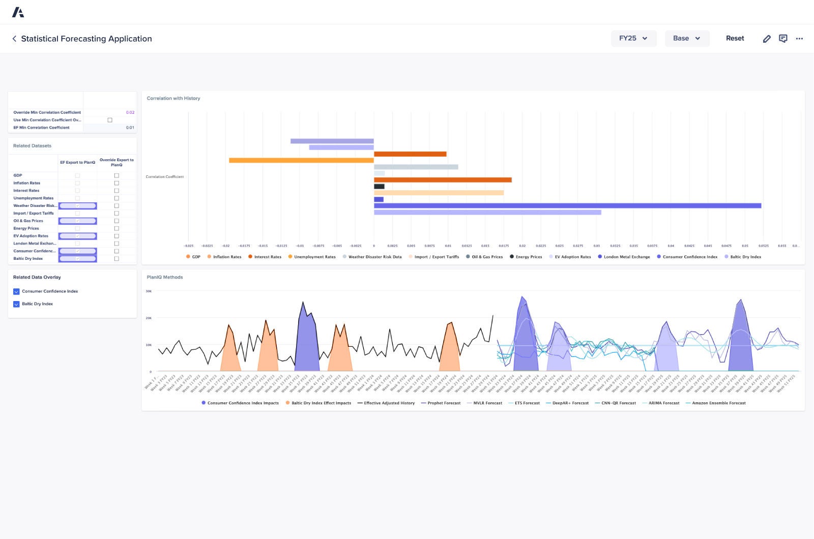
Bild vom Dashboard der Anwendung für statistische Prognose

Die wichtigsten Vorteile

Anwendungsübersicht

Nutzen Sie KI-/ML-Algorithmen und -Analysen, um genaue Prognosen zu erstellen und so die Planung und betriebliche Effizienz zu steigern.

Gewinnen Sie wertvolle Erkenntnisse aus historischen Trends, saisonalen Schwankungen sowie internen und externen Datensätzen, die eine effektive Szenarioanalyse unterstützen.

Automatisieren Sie Prognoseaufgaben, um die Zykluszeiten zu verkürzen, die Effizienz zu steigern und Zeit für Aktivitäten zu gewinnen, die das Unternehmen voranbringen.

Identifizieren Sie kritische Trends und Abweichungen, um sinnvolle Diskussionen und wirkungsvolle Entscheidungen in Ihrem Unternehmen anzustoßen.

Aktualisieren Sie Ihre Prognosen im Handumdrehen, wenn neue Daten verfügbar werden oder sich die Marktdynamik ändert.

Überlassen Sie komplexe Berechnungen und Prognoseaufgaben einer zuverlässigen Automatisierung, damit sich Ihr Team auf strategische Aufgaben konzentrieren kann.

Entdecken Sie die Plattform, der führende Supply-Chain-Experten vertrauen. Worauf warten Sie?

Supply-Chain-Teams auf der ganzen Welt verlassen sich auf Anaplan, um die Wertschöpfung zu beschleunigen. Wie steht es mit Ihnen?

A smartphone with a graph displayed on its screen, illustrating data trends and analysis in a modern digital format.