Rough Cut Capacity Planning application

Accelerate time to value with Anaplan Rough Cut Capacity Planning

Connect across your supply chain with an out-of-the-box, purpose-built application to balance resource capacities with demand requirements.

An integrated, out-of-the-box approach to rough cut capacity planning

Anaplan applications accelerate time to value with ready-to-deploy configurations, seamless integrations, and best practices. The Rough Cut Capacity Planning application enables effective supply planning by balancing critical resource capacities against demand requirements.

Create master production schedules, level load resources, and resolve bottlenecks efficiently. Capture historical changes, ensuring clear visibility and collaboration, and plan for known and unexpected events.

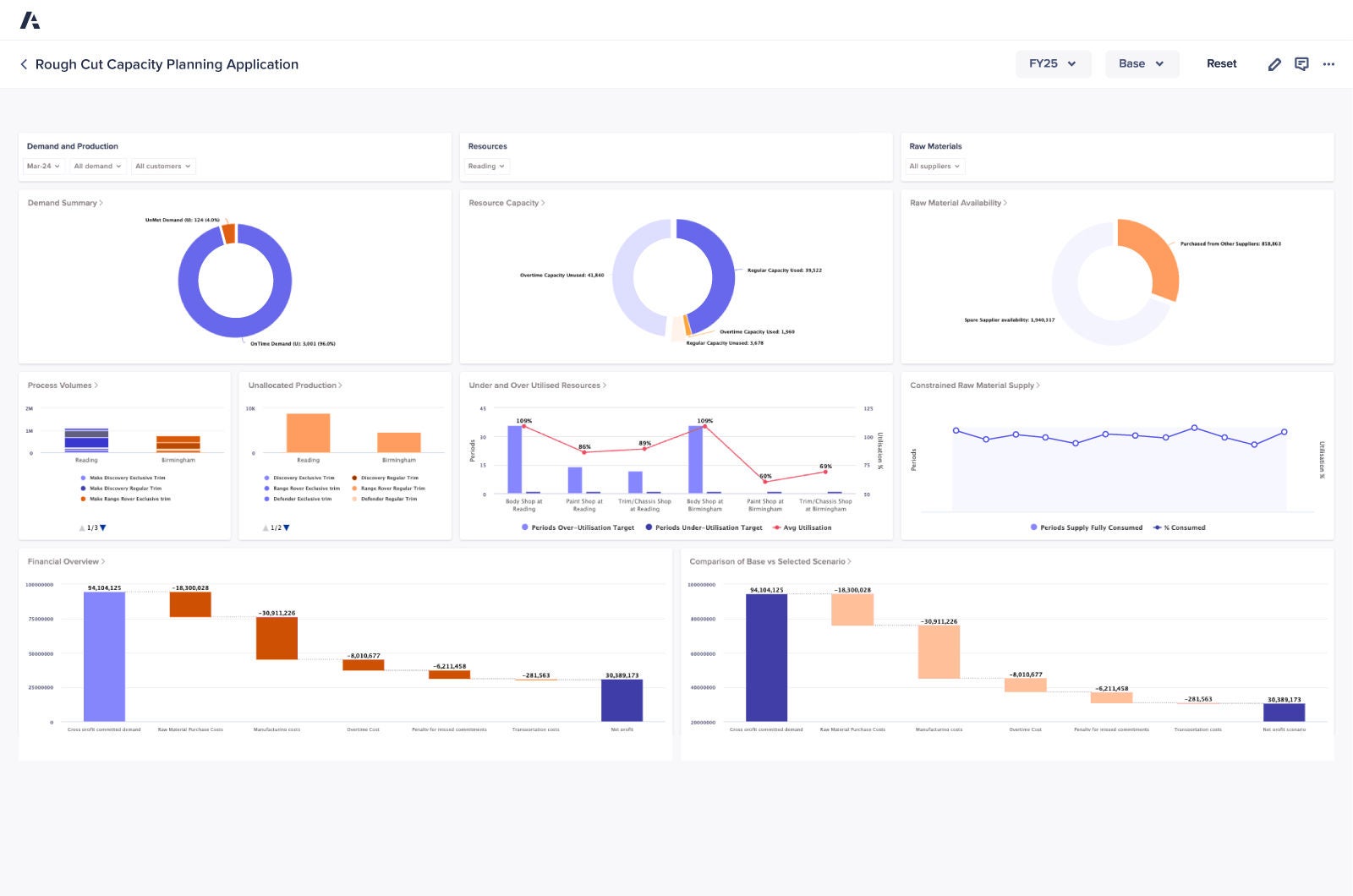
Rough Cut Capacity Planning Dashboard

Key benefits

Application overview

Balance your available and required capacity to create master production schedules, ensuring critical resources are efficiently allocated to meet demand without overloading.

Identify capacity constraints early and push or pull production as needed to level-load resources and eliminate bottlenecks, while keeping your operations on track.

Capture historical changes with annotations, providing clear insights into planning decisions and improving collaboration across your teams.

Plan and promise supply confidently by aligning production schedules with critical resource availability to deliver on your commitments.

Use real-time data to adjust your plans dynamically, enabling faster, smarter decisions when balancing capacity with shifting production demands.

Standardize your rough cut capacity planning with out-of-the-box workflows and tools, reducing manual efforts while enhancing accuracy and consistency.

Discover the platform supply chain leaders trust. Be the next.

Supply chain teams around the world rely on Anaplan to accelerate speed to value. Shouldn’t you?

A phone illustrating various graphs on the device's screen.