Elevating The Impact Of Finance
“Forget the past. Forget the use of spreadsheets. We open Anaplan and we build the forecast together.”
Frédéric Corre, Head of IT Corporate Solutions, Generali
The only AI-driven scenario planning, analysis, and reporting platform for finance leaders to surface insights, assess risks, and view financial health and performance.
Transform your consolidation, reporting, and planning to optimize decision-making at the speed of business.
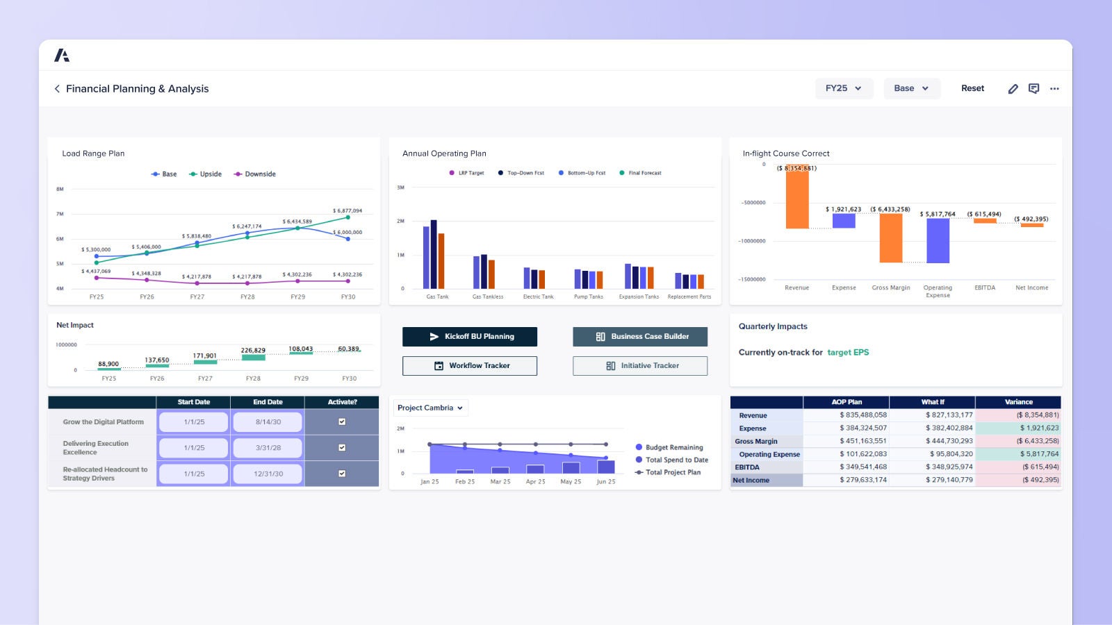
Unify your corporate and business unit finance teams on a single platform to align strategic, financial, and operational goals for improved performance and outcomes.
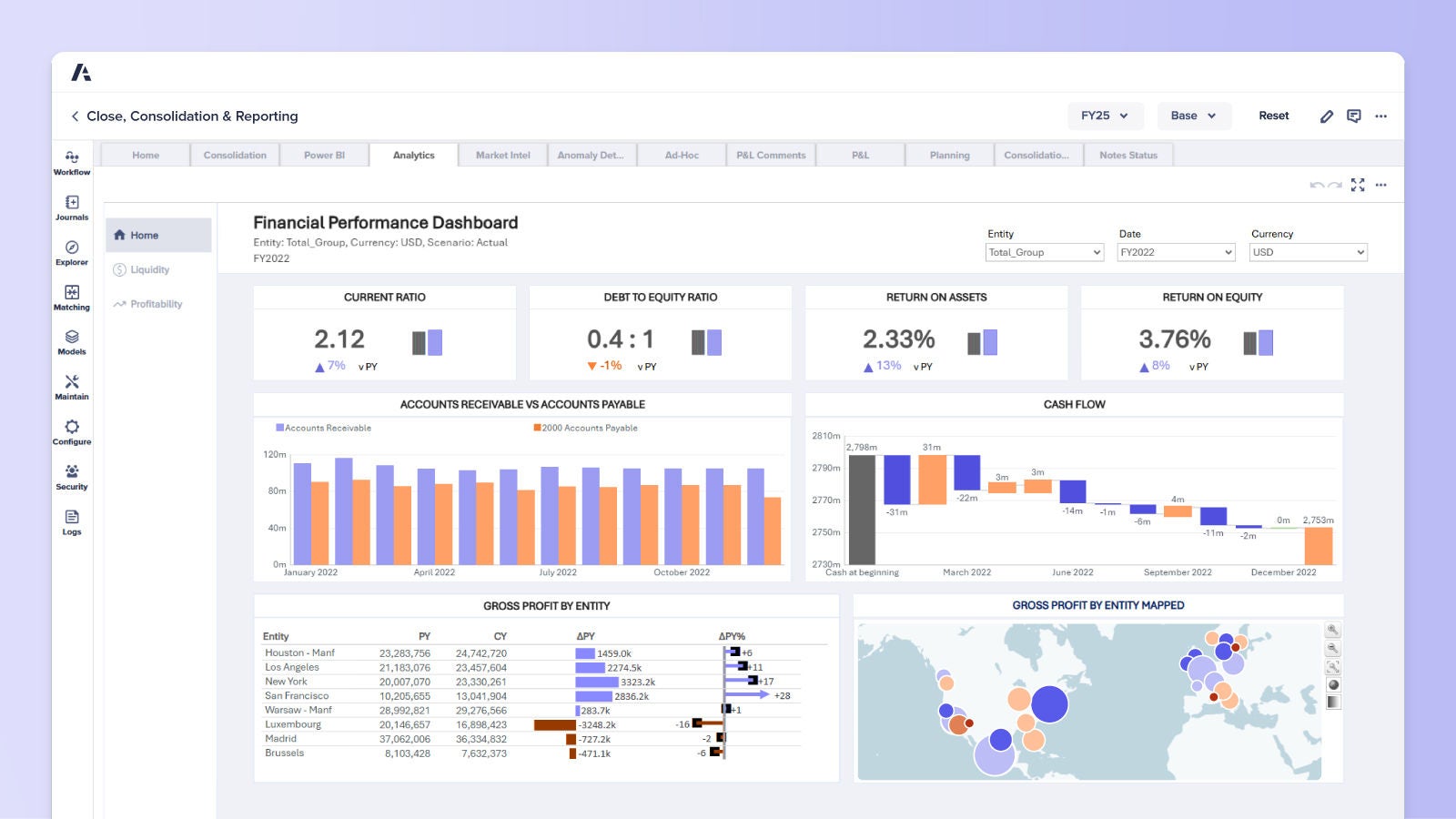
Transform your regulatory processes and financial reporting with our scalable, no-code platform designed for business users.
Built on the Anaplan agile cloud-native platform, these applications, offering out-of-the-box functionality, are designed for rapid deployment of essential finance use cases and incorporate best practices for quick value realization.
“Forget the past. Forget the use of spreadsheets. We open Anaplan and we build the forecast together.”
Frédéric Corre, Head of IT Corporate Solutions, Generali
“With Anaplan, we have more time to analyze the data instead of gather the data, which allows for better business decisions and better planning.”
Lori Martucci, Digital Lead, Bayer Consumer Health
“Avanade is a global company, and we need to be consistent. We have one source of truth in Anaplan.”
Sonia Webb, former CFO, Avanade
Find out how you can increase the impact finance has on strategic decision-making.