AI/ML forecasting

Intelligent solutions for AI/ML forecasting

Anticipate change with precise, AI-driven demand forecasting to stay resilient and ready for what’s next.

An Anaplan dashboard titled “ML / AI Forecasting,” displaying predictive analytics for product demand. The layout includes multiple panels and charts. On the left, an “Edit Parameters” section lists configurable options such as forecast error basis, MAPE/accuracy, lead/offset, periods to sum, and number of tests, alongside an “Effective Parameters” summary. The center scatter plot visualizes CVAR vs. MAPE/Accuracy vs. Throughput for forecast performance, represented by blue circular data points. To the right, “CVAR Statistics” are displayed as a bar chart comparing mean, trend, and residual values. The bottom section shows a detailed “All Methods Ranking” table listing forecasting algorithms including Naive, Moving Average, Exponential Smoothing, and Regression methods, with columns for MAPE/Accuracy, RMSE, Bias, and rank values. The adjacent line chart, titled “Selected Method,” plots historical and forecast data trends for “16GB Smartphone – Amazon USA,” showing peaks and testing periods in orange highlights. Buttons along the bottom include “C-Var Across Forecast Levels,” “Edit Final Forecast,” and “AI Algorithms & Related Data Analysis.”

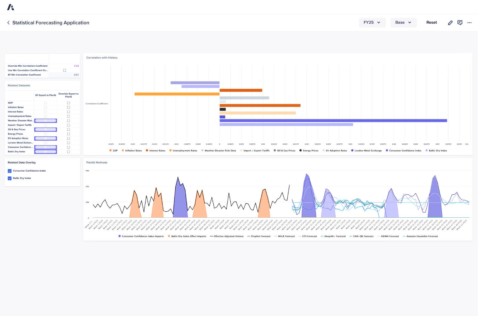
Anaplan Statistical Forecasting application

Connect across your supply chain with a purpose-built application, powered by AI and ML to deliver data-driven statistical forecasting.

Statistical Forecasting Application dashboard displaying correlation analysis with various economic indicators and a time series chart comparing forecasting methods, including Consumer Confidence Index and Baltic Dry Index impacts.
Soft Blue to Cream Gradient Background

“Anaplan provided a much more user-friendly AI solution…where there was more explainability with respect to why certain forecasts are generated… This is quite an important aspect for us to make sure that we do exception-based planning rather than planning for every product that we manufacture.”

 

Praveen Kusuma, Head of E2E Supply Chain Operations and Digitalization, Straumann Group

Straumann Logo

Discover the platform supply chain leaders trust. Be the next.

Supply chain teams around the world rely on Anaplan to build a modern, connected enterprise. Shouldn’t you? 

A laptop displaying a dashboard interface, positioned on a table, showcasing data and analytics.